Anteon (formerly Ddosify) is an eBPF-based Kubernetes Monitoring and Performance Testing platform.
Anteon automatically generates Service Map of your K8s cluster without code instrumentation or sidecars. So you can easily find the bottlenecks in your system. Red lines indicate the high latency between services.
This is free and open source software.
Key Features
- Kubernetes monitoring:
- Automatic Service Map Creation: Anteon automatically creates a service map of your cluster without code instrumentation or sidecars. So you can easily find the bottlenecks in your system.
- Performance Insights: It helps you spot issues like services taking too long to respond or slow SQL queries.
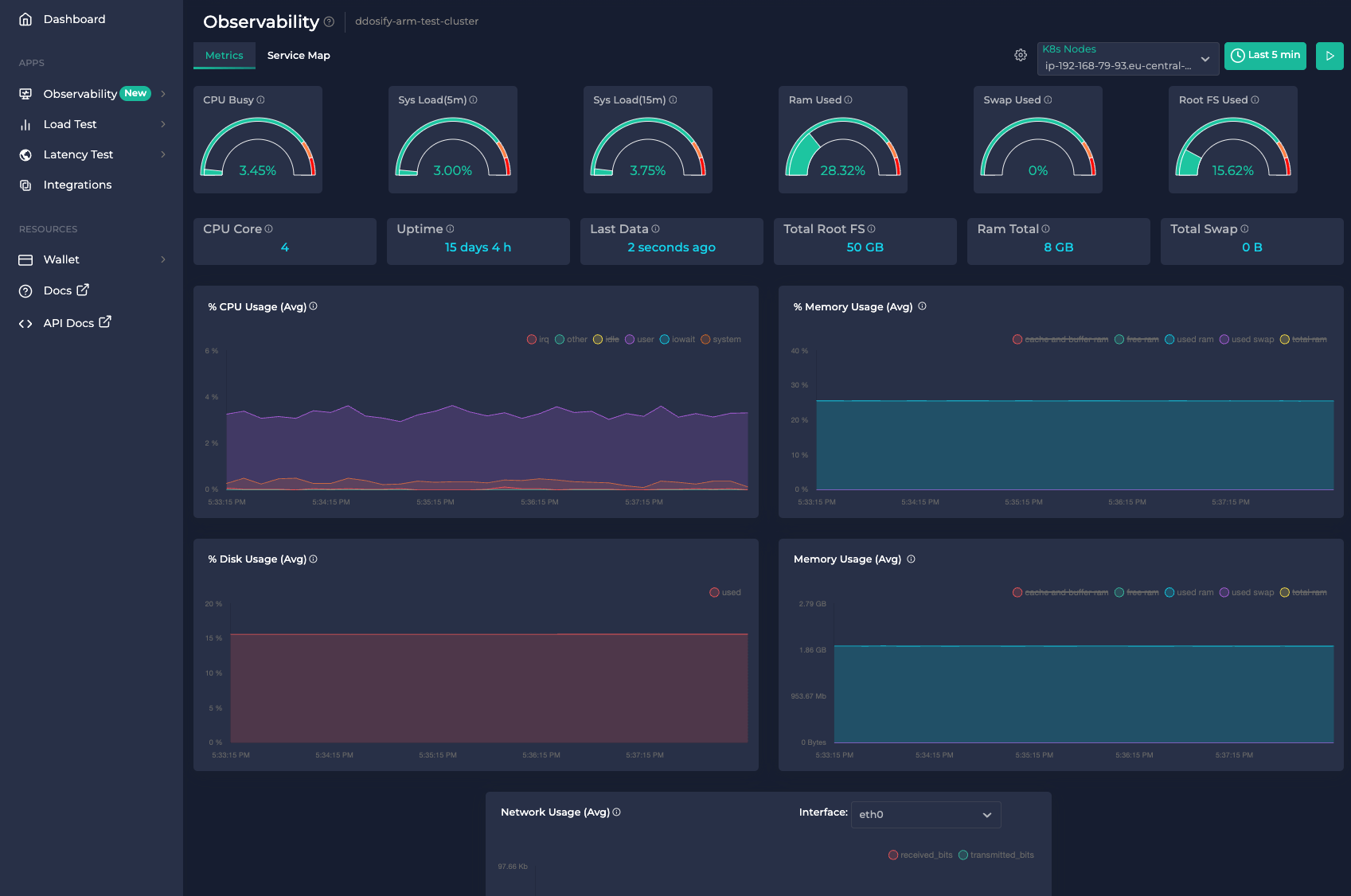
- Real-Time Metrics: The platform tracks and displays live data on your cluster instances CPU, memory, disk, and network usage.
- Ease of Use: You don’t need to change any code, restart services, or add extra components (like sidecars) to get these insights, thanks to the eBPF based agent (Alaz).
- Alerts for Anomalies: If something unusual, like a sudden increase in CPU usage, happens in your Kubernetes (K8s) cluster, Anteon immediately sends alerts to your Slack.
- Seamless Integration with Performance Testing: Performance testing is natively integrated with Kubernetes monitoring for a unified experience.
- Performance Testing:
- Multi-Location Based: Generate load/performance tests from over 25 countries worldwide.
- Easy Scenario Builder: Create test scenarios easily without writing any code.
- Seamless Integration with Kubernetes Monitoring: Performance testing is natively integrated with
- Kubernetes monitoring for a unified experience.
- Postman Integration: Import tests directly from Postman, making it convenient for those already using Postman for API development and testing.
Website: github.com/getanteon/anteon
Support:
Developer: Anteon
License: GNU Affero General Public License v3.0

Anteon is written in Go. Learn Go with our recommended free books and free tutorials.
| Popular series | |
|---|---|
| The largest compilation of the best free and open source software in the universe. Each article is supplied with a legendary ratings chart helping you to make informed decisions. | |
| Hundreds of in-depth reviews offering our unbiased and expert opinion on software. We offer helpful and impartial information. | |
| The Big List of Active Linux Distros is a large compilation of actively developed Linux distributions. | |
| Replace proprietary software with open source alternatives: Google, Microsoft, Apple, Adobe, IBM, Autodesk, Oracle, Atlassian, Corel, Cisco, Intuit, SAS, Progress, Salesforce, and Citrix | |
| Awesome Free Linux Games Tools showcases a series of tools that making gaming on Linux a more pleasurable experience. This is a new series. | |
| Machine Learning explores practical applications of machine learning and deep learning from a Linux perspective. We've written reviews of more than 40 self-hosted apps. All are free and open source. | |
| New to Linux? Read our Linux for Starters series. We start right at the basics and teach you everything you need to know to get started with Linux. | |
| Alternatives to popular CLI tools showcases essential tools that are modern replacements for core Linux utilities. | |
| Essential Linux system tools focuses on small, indispensable utilities, useful for system administrators as well as regular users. | |
| Linux utilities to maximise your productivity. Small, indispensable tools, useful for anyone running a Linux machine. | |
| Surveys popular streaming services from a Linux perspective: Amazon Music Unlimited, Myuzi, Spotify, Deezer, Tidal. | |
| Saving Money with Linux looks at how you can reduce your energy bills running Linux. | |
| Home computers became commonplace in the 1980s. Emulate home computers including the Commodore 64, Amiga, Atari ST, ZX81, Amstrad CPC, and ZX Spectrum. | |
| Now and Then examines how promising open source software fared over the years. It can be a bumpy ride. | |
| Linux at Home looks at a range of home activities where Linux can play its part, making the most of our time at home, keeping active and engaged. | |
| Linux Candy reveals the lighter side of Linux. Have some fun and escape from the daily drudgery. | |
| Getting Started with Docker helps you master Docker, a set of platform as a service products that delivers software in packages called containers. | |
| Best Free Android Apps. We showcase free Android apps that are definitely worth downloading. There's a strict eligibility criteria for inclusion in this series. | |
| These best free books accelerate your learning of every programming language. Learn a new language today! | |
| These free tutorials offer the perfect tonic to our free programming books series. | |
| Linux Around The World showcases usergroups that are relevant to Linux enthusiasts. Great ways to meet up with fellow enthusiasts. | |
| Stars and Stripes is an occasional series looking at the impact of Linux in the USA. | |
