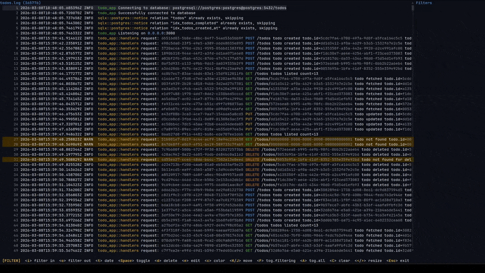
logana is a fast terminal log viewer and analyzer designed to work efficiently with very large log files, including multi-GB logs and files containing millions of lines. It uses memory-mapped I/O and SIMD-accelerated line indexing to keep navigation responsive, automatically detects multiple log formats, and supports both interactive analysis in a terminal user interface and headless filtering for scripts or pipelines.
This is free and open source software.
Key Features
- Automatically detects log formats including JSON, syslog, journalctl, logfmt, OpenTelemetry, Apache and nginx access logs, and other common log formats.
- Provides fast filtering with include and exclude patterns, regular expressions, field-scoped filters, and date range filters.
- Supports persistent sessions that restore filters, scroll position, marks, annotations, and other per-file context between runs.
- Displays structured log fields such as timestamps, levels, targets, and extra fields in configurable columns.
- Offers Vim-style navigation, search, warning and error jumps, bookmarks, and inline annotations for investigating logs.
- Can export analysis reports to Markdown or Jira markup.
- Supports multi-tab workflows for opening multiple files or Docker streams side by side.
- Includes a headless mode for running the full filter pipeline without launching the terminal interface.
- Provides configurable keybindings, UI options, and bundled themes.
Website: github.com/pauloremoli/logana
Support:
Developer: Paulo Remoli
License: GNU General Public License v3.0

Rust is a fascinating language. If you’re new to Rust, we recommend reading free books to learn Rust and free tutorials to learn Rust.
Related Software
| LogFile Viewers | |
|---|---|
| lnav | Curses-based utility for viewing and analyzing log files. |
| QJournalctl | Graphical User Interface for systemd’s journalctl |
| journalctl | Query and display messages from the journal |
| KSystemLog | System log viewer for KDE |
| toolong | View, tail, merge, and search log files |
| humanlog | Reads logs from stdin and prints them back to stdout, but prettier. |
| Xlogmaster | GTK+ based program to keep track of logfiles and devices |
| frontail | Stream logs to your web browser |
| logrifle | Designed to "rifle through" large logfiles |
| Gnome-logs | View and search logs with this graphical utility |
| glogg | Qt graphical log explorer |
| MultiTail | View multiple logfiles windowed on the console |
| Chipmunk | Fast logfile viewer that can deal with huge logfiles (>10 GB) |
| QLogExplorer | Qt-based tool for exploring log files |
| Grafito | Simple, self-contained web-based log viewer for journalctl |
| swatch | Logfile viewer with regexp matching, highlighting & hooks |
| logmaster-gtk-d | Log viewer for Linux built with GTK and D |
Read our verdict in the software roundup.
Explore our comprehensive directory of recommended free and open source software. Our carefully curated collection spans every major software category.This directory is part of our ongoing series of informative articles for Linux enthusiasts. It features hundreds of detailed reviews, along with open source alternatives to proprietary solutions from major corporations such as Google, Microsoft, Apple, Adobe, IBM, Cisco, Oracle, and Autodesk. You’ll also find interesting projects to try, hardware coverage, free programming books and tutorials, and much more. Discovered a useful open source Linux program that we haven’t covered yet? Let us know by completing this form. |

